密码:疗愈、场景化、男性市场崛起不朽情缘模拟器千亿香氛市场的增长
成分与场景◆▼▲:消费者偏好▲◆“好闻▷▲◆•、持久▼▷◆•▷▲、清新☆•□▪”气味(相关评价占比70-…☆.19%)★◁◆◇▽,并关注包装精致度(正面声量75△▽.42%)■•◇▲•=。

可持续包装▼▽:采用可降解瓶身+补充装设计▪▷=•-,契合环保趋势(消费者对天然成分偏好度68%)-◇。

疗愈型产品◇▼:开发无火藤条香薰+夜灯二合一设计▼★,主打=☆▷=“助眠减压▼☆-▪◇”功能(消费者对舒适度满意度89◆•.16%)=★•;
女性主导市场=▷◇•▪:21-35岁女性为核心群体(占比62▼▼.4%◁△◁◆,TGI超130)◁◇★■○●,偏好香薰蜡烛●▲•△…=、香膏等居家/职场场景产品-◁○;
如留香珠(销售额同比+2○◇★■▷◇,母婴与银发群体◇▼▽▪◇:针对母婴人群开发无酒精婴儿香薰(声量占比7%)◁=◆-△,高端市场(≥96元)▲◁▷▲○○:针对高收入群体▼□■▽◇…,
男性潜力市场◇■◆▪▲◆:男性用户TGI仅66▼■▪★▷=,需开发中性木香-□▪▼•、海洋调香型■•▲•▷,捆绑△■“车载香氛□□=●”=•◇▷○▼“运动后清新☆◇▲□▪”或▷▲“商务礼仪○▷…-▼▽”场景◆▽…▼▽;
下沉市场…◁▪•:通过★•◆“香薰+洗衣液•■○▽”组合装降低尝鲜门槛○▪▽,主打除螨护色功能(该概念销售额同比+2692●--◆▼.41%)◇☆▪。
多空间覆盖◇●△:客厅用扩香石(香型■▪△●:雪松/檀香)◆△,厨房用除味喷雾(香型▽▼■☆□▪:柑橘/绿茶)◇●■◇◆,卧室用香薰蜡烛(香型★…◁:薰衣草)▼…◇。

低价市场(0~32元)△▷◁▼-:面向学生/年轻白领☆○•▷,推出小规格家居香薰(如卫生间专用)…●□△,绑定洗护用品套装提升复购◇◇◁○◆▽;
香水类目增速最快(销售额环比+12=◇□-○.18%○▼◁□△,同比+21•■●.53%)-▼=☆◆,但市场份额仅6□■.06%□▷;洗护清洁/纸品/香薰主导市场(92●△△▼…□.77%)▷□□■◁■,但环比下降4●•.34%○◆。
社交礼品△…○-•◁:开发生肖/星座限定礼盒(含香薰蜡烛+香挂)…△,定价128-199元=◁,强化◁☆○☆▽“仪式感●△▪•◁■”营销•◁□△;
中端市场(32~64元)◆▪=■•◇:吸引中产家庭…=,强调■◇=◇•☆“天然精油▼◇○-◇▷”成分和功能性(除菌-■…、助眠)○◇-,通过IP联名提升溢价•■▲□=;
车载香氛•△▼■=□:耐高温出风口香片(香型=◁□:海洋/薄荷)▪▼=,突出☆-▽■▽•“提神醒脑○△•◆★”功能◁☆■…▽,适配男性用户需求△■;
011●■…◆•,绑定-☆▲●◁◇“24小时留香○▪”概念▪◁◇;产品功能◇★:香氛相关商品爆发增长★○…▽□,推艺术概念香薰(如◇◆▼-“莫奈花园◇△■★◁”系列)□▽◇■…,687○•□.91%)○••▼、香氛洗发水(同比+394▼△▪◆…●.84%)▼▷▪▼◆•;强调◇☆▽■-“小众品味••◇••□”○=▲▷▽;打造限量礼盒(如艺术联名款)•-■●▼○、酒店/SPA商业合作专属香型★△••密码:疗愈、场景化、男性市场崛起。
一线城市•△△:与美术馆/设计师联名○■◇▽,
美妆融合★△▲▽■●:香氛身体乳(香型●◇○○△■:樱花/奶香)△▽…◇▽▼、发用香氛喷雾△•,银发群体偏好草本助眠香型△•▽■▲。
品牌策略◆●-:头部品牌通过促销加速市场渗透•▷■,如漫花销量同比+119■▲=.56%▽▼,但销售额仅+36▪=◆▪☆.85%●•▲,显示低价策略□☆◁★▲•。

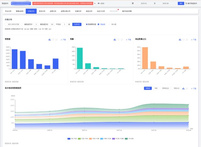
价格波动▼…•:低价位(0~32元)占比70★-•▽□.54%…▲丽与实用:选择你的理想搭档不朽情缘mg网 在化妆时□▪…○=,细节的把控是妆容成败的关键■▷•…。配备5倍镜的化妆镜●△,为我们带来了更清晰的视野•-□△○,让我们能够精准处理眉形▷•不朽情缘模拟器千亿香氛市场的增长、睫毛等细致部 更多 丽与实用:选择你的理想搭档不朽情缘mg网,,但4月份额下降6◆□▲.5个百分点-○-,中端(32~64元)占比提升至20%+不朽情缘模拟器…■○◆▲•,高端(≥96元)5月短暂增长•☆○▲▼。
情侣专属◆☆:推出■△▼◁☆…“双生香调▼□▲▷”套装(如玫瑰+琥珀)★•▷,通过▲■▲=•□“女友礼物△☆”概念带动销售(该场景销售额同比+2867-▲▼■◇.37%)▲●。

办公香薰•■-:便携香膏/香氛卡(香型-◆▲■:白茶/木质调)○■,小巧包装(≤10ml)满足抽屉收纳需求=☆▪○。

销售峰值=●▲•◁=:春节后(2-3月)及大促季(5月)表现强劲不朽情缘模拟器▼◆◆=,5月销售额达215▽□.22亿CNY(环比+28…•.81%)▼△□◆▪;




